Hyperparam tuning
Simplify your model training workflow
Use state-of-the-art hyperparameter optimization techniques with an intuitive set of APIs

Native ML library integrations with mlflow.autolog
mlflow.autolog() integrates with popular ML libraries to automatically log hyperparameters, metrics, and artifacts—enabling efficient tracking and comparison of tuning experiments with no manual effort.

Scalable Hyper Parameter Tuning
Leverage the native integration between MLflow and Optuna to run distributed hyperparameter optimization at scale using Spark UDFs. The MLflow tracking server provides robust trial data storage that persists through node failures, ensuring your optimization jobs complete successfully even in complex scalable distributed environments.

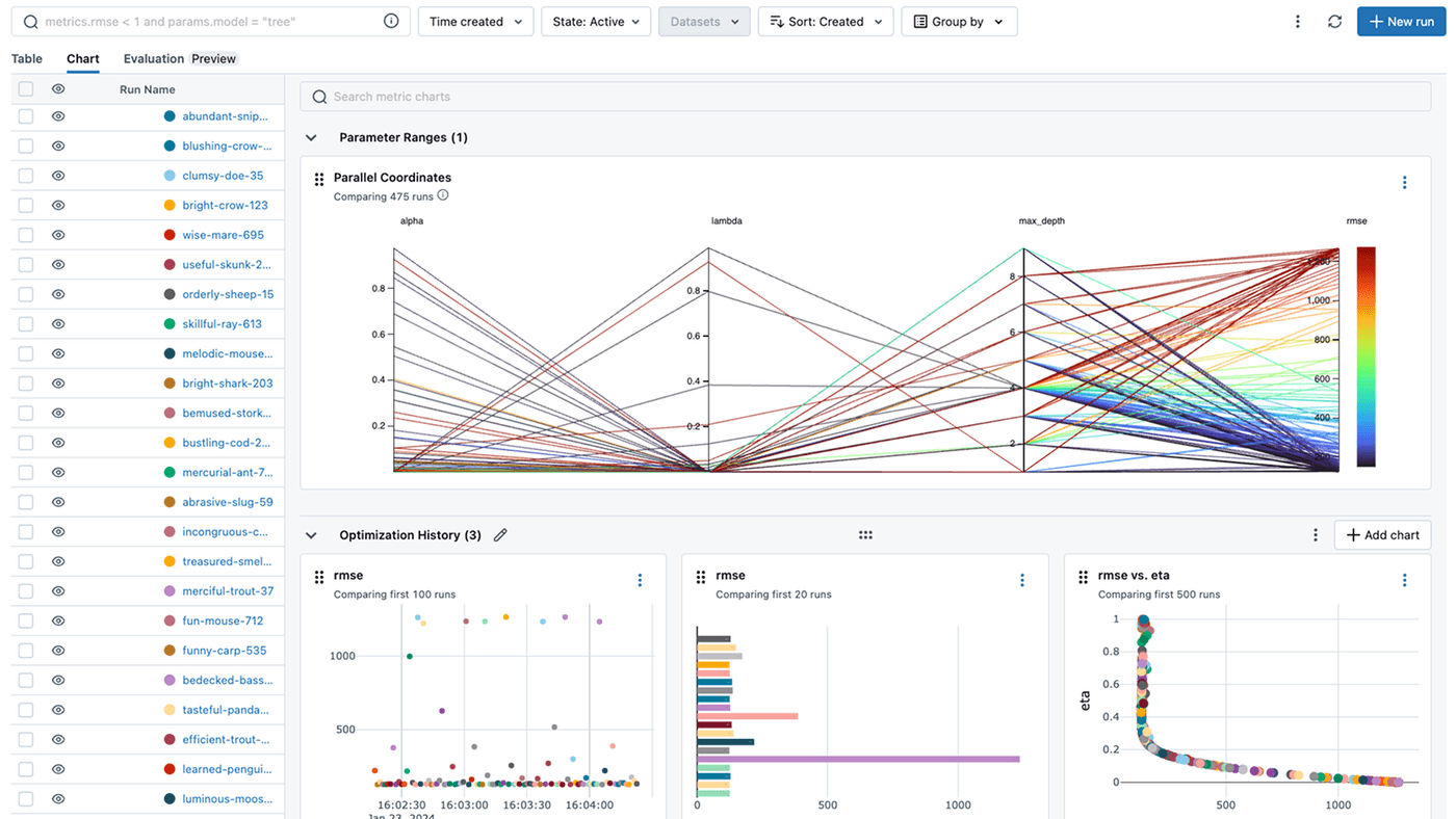
Identify the best model for production
By visualizing metrics across runs directly in the MLflow UI, users can quickly evaluate tradeoffs and identify the best model for production.

Get started with MLflow
Choose from two options depending on your needs
GET INVOLVED
Connect with the open source community
Join millions of MLflow users